Setup:
Location: Indoor, HOMEbox Q120+, 120x120x220cm, ScrOG
Beleuchtung: LED, 2x HortiOne 420 + 1x HortiOne 600
Belüftung: Mars Hydro iFresh 6, 150mm + Prima Klima K2602
Growmedium: Canna Coco Professional Plus, 8 Liter Stofftöpfe
Dünger: Canna CalMag Agent + Hesi Düngerpalette
Bewässerung: Osmosewasser
Seeds:
- 3x Lemon Shining Silver Haze, Royal Queen Seeds, 75% Sativa - 25% Indica, Fotoperiodisch
- 1x Milky Way F1, Royal Queen Seeds, Indicadominant?, Autoflower
.. ich bin zwar schon am Anfang der Blüte, aber ich finde es ab hier immer am interessantesten und wollte das mit euch mal teilen ![]()
Zahlen und Fakten
Vorwort
Die 3 Samen der Lemon Shining Silver Haze habe ich regulär gekauft und den Milky Way F1 gabs gratis dazu, also ging die mit ins Zelt - jedoch ungefähr 30 Tage später damit alle 4 ungefähr zur gleichen Zeit geerntet werden da es sich bei der Milky Way um eine Autoflower handelt. Und ja - ich weiß, dass eine Auto viel besser mit 18/6 bzw 20/4 wächst .. ist mir egal ![]()
Düngung & Bewässerung
Die Ladies bekommen alle 2 Tage eine 2l Dünger-Lösung mit einem EC von 1.4, der EC wird zuvor auf 0.4 erhöhrt (CalMag) weil ich Osmosewasser nutzen muss (mein Leitungswasser ist mit 0.7 besch#!%) - der pH wird auf 5.8 - 6.0 eingestellt.
Dazu nutze ich gerne die Palette von Hesi da mir das Preis-Leistungsverhältnis gefällt - nix mit Schicki-Micki und viel Marketing. Als PK 13-14 Zusatz nutze ich Atami.
Phase
Aktuell befinden sich die Pflanzen an Blütetag 7 (von 70) - der erste Blütetag ist bei mir der Tag an dem die Blütenstempel deutlich sichtbar sind. Die Pflanzen habe ich in der Veggie-Phase 2 mal getoppt und entlaubt - jetzt stehen sie unter einem ScrOG-Netz und haben ungefähr eine Höhe von 50 cm über dem Substrat.
Die Lampen werden in 2 Gruppen angesteuert, die 1. Gruppe (beide 420er) gehen zur primären Zeit an, 30 Minuten später kommt die 600er hinzu. Beim ausschalten geht wieder die 600er wieder zuerst aus.
- die Milky Way F1 steht unten links und ich glaube mal die ist Indicadominant weil die sich stark zurückhält mit dem Stretch - kA - ich habe von Autos kaum Ahnung.
Da die Pflanzen laut Seeder 80-140 cm Höhe Indoor erreichen und ich absolut keinen Bock habe mit einem kleinen Hocker im Zelt herumfummeln zu müssen, habe ich den Stretch mit einem sanften VPD (0.9-1.0) und dem ScrOG Netz sehr gut abgefangen.
Die Ladies befinden sich zwar noch im Stretch - den VPD habe ich nun dennoch auf 1.1-1.25 erhöht, das streckt die Äste noch schön unter dem Netz entlang damit es noch mehr Blüten gibt.
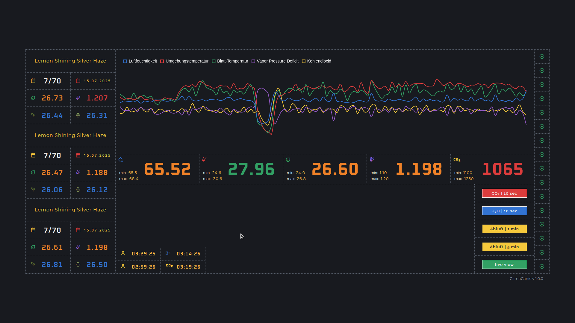
Klima-Steuerung / Kohlendioxid
Ich habe mir eine Kilma-Steuerung gebaut die das Klima innerhalb des Zeltes sehr zuverlässig in einem Bereich hält den die Pflanzen ganz toll finden. Die schwarz/weißen Kästen in den Ecken sind die Sensoren.
Durch die Blatttemperatur und Luftfeuchtigkeit wird der IST-VPD berechnet und mit dem SOLL-VPD abgeglichen. Dadurch wird eben je nach Blatttemperatur oder Luftfeuchtigkeit die Abluft gestartet oder der Luftbefeuchter eingeschaltet. Weil die Luft hier zur Zeit furztrocken ist, benötige ich sogar einen zweiten Luftbefeuchter ![]()
CO2 wird auch hinzudosiert, ich versuche ein Level von 1100-1250 ppm zu halten. Das CO2 sehe ich nicht als Wunderwaffe sondern als kleinen Helfer der nochmal hier und da ein wenig pusht. Die Abluft aus dem Zelt geht bei mir direkt ins freie - ist mir sonst zu heikel das ganze.
Die Blatttemperatur ist irgendwo bei 26.5 °C - ergibt einen VPD von 1.2 - perfekt.
kurz gesagt .. ich muss nur noch gießen und schneiden
( der Knick in den Kurven entsteht wenn man das Zelt öffnet
)
Da ich noch an dem interface herum programmiere, ist das noch nicht so ganz ausgereift .. egal.
.. ich werde versuchen alle 2-3 Tage ein update rein zu hauen ![]()























