Der letzte Tag in der IllegalitÀt, wieder ein kleines Update:
Die zwei Finalisten stehen gezwungenermaĂen fest, da einer der drei Samen zwar gekeimt ist, aber dann nicht mehr viel passiert ist, und damit nur die beiden anderen ĂŒbrig bleiben.
Die beiden entwickeln sich aber anscheinend gut und sehen nicht nur gesund aus (soweit man das jetzt schon sehen/sagen kann), sondern spargeln auch so gut wie ĂŒberhaupt nicht. Das liegt wahrscheinlich an dieser kleinen Hilfestellung⊠
Da sei IKEA mal wieder Dank, und meinem Vorratsshopping wenn ich mal wieder dort bin. 
Die Linke kam, wie im letzten Update vor 2 Tagen erwĂ€hnt, ĂŒber Nacht raus und war morgens ungefĂ€hr 1cm groĂ, wĂ€hrend die Rechte zu dem Zeitpunkt zwar schon unterwegs war, aber noch nicht durchgebrochen und aufgerichtet war.
Die Rechte kam dann grob 24 Stunden spÀter komplett raus und ist damit ungefÀhr 1 Tag alt.
Im Vergleich zu den vorherigen 2 AnlĂ€ufen und der Entwicklung in den ersten 1-2 Tagen wĂŒrde ich behaupten, dass diese Höhe jetzt sehr effektiv dem Spargeln vorbeugt.
Im Unterschied zu allen(?) bisherigen Keimphasen gebe ich dieses Mal allerdings auch quasi sofort ab dem Durchbruch nicht mehr reines Wasser, sondern schon einen NĂ€hrlosung fĂŒr âFirst Rootsâ, also 0,2ml/L TriPart und 5ml/L Roots Booster.
Sobald die erste Wurzel unten rauskommt, werde ich dann auch etwas von meinem Bennie/Myko-Tee dazu geben, der im Biofilter fĂŒr das groĂe System schon vor sich hin blubbert. Da haben mir die Wurzeln vom vorherigen Anlauf gezeigt, dass der ScheiĂ definitiv funktioniert (zumindest was die Ansiedlung und Ausbreitung angeht), warum dann jetzt nicht so frĂŒh wie möglichâŠ
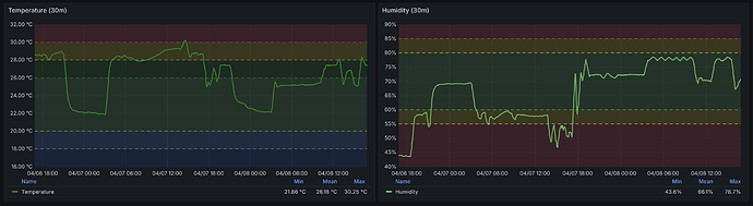
Temperatur und RLF sind weiterhin konstant, und solange der Sensor noch in der Anzuchtschale ist, sehe ich auch sofort wann ich wieder âGieĂenâ muss, da die RLF tagsĂŒber rapide fĂ€llt (so wie heute morgen geschehen):
Apropos, ich bastel gerade weiter an der Dokumentation meines DIY Monitoring/Controller Setups, dass ich dann wahrscheinlich morgen endlich veröffentlichen kann. 
Grow Smart! 
