Mods
: Ja, das sind mehr als 1,5qm BruttoflĂ€che, aber es werden nur 2 Pflanzen angebaut, welche (hoffentlich) nicht die ganze FlĂ€che nutzen werden. Bitte nicht löschen/verwarnen/etc., denn laut Chat wĂ€re das âschon okayâ so.
Setup:
Anzucht
- Location: Indoor
- Zelt: Secret Jardin DP60 (60x40x60cm)
- Beleuchtung: 2x Secret Jardin TLED Growing (26W)
- Abluft: Ventilution Silent Line Axial 100 (ohne AKF)
- Umluft: 120mm USB LĂŒfter
- Growmedium: Steinwolle, spÀter Steinwolle in BlÀhton und RO-Wasser
- DĂŒnger: Terra Aquatica Root Booster
- BewÀsserung: Ja.
Diese Anzucht-Setup hat sich beim letzten Grow bewĂ€hrt, und es ist viel angenehmer in so einem kleinen Zelt anzufangen und dann nach ~2 Wochen inâs groĂe umzuziehen, da es viel Strom/Wasser/DĂŒnger/Arbeit spart solange noch keine Wurzeln mit ausreichender LĂ€nge sichtbar sind, die es bis in die NĂ€hrlösung in den groĂen Eimern schaffen wĂŒrden.
Grow
- Location: Indoor
- Zelt: Secret Jardin Dark Room 240W (240x120x200cm)
- Beleuchtung: 2x YXO Goddess Spectrum 240W LM301H, geregelt via DIY Monitoring
- BelĂŒftung: Prima Klima PK125WHSP-ECblue, geregelt via DIY Monitoring
- Growmedium: Hydro, Growrilla RDWC 2.0 als DIY Setup mit 2 Pots + Controller Bucket und 50L Flexitank
- DĂŒnger: Terra Aquatica Tripart mit diversen ZusĂ€tzen
- BewÀsserung: RO-Wasser
Neues Zelt, neue Lampen, neues RDWC-System, und das DIY Monitoring noch etwas weiter ausgebaut.
Zelt
Das vorherige 120x60cm Zelt sollte zwar eigentlich fĂŒr 2 Pflanzen völlig ausreichend sein, aber anscheinend mach ich entweder irgendwas falsch (oder sehrsehr richtig), weswegen ich definitiv mehr Platz brauche. Und um auf alles vorbereitet zu sein, und gleichzeitig auch noch bequem an alles ranzukommen und gute Umluft zu haben, wurde es eben dieses 240x120cm Monsterzelt. Sehr stabil, super durchdacht, ich bin mit der Investition sehr zufrieden.
Lampe
Auch mit der bisher benutzen Mars Hydro SP3000 (300W) war ich eigentlich ziemlich zufrieden, jedoch ist die Form fĂŒr das neue Zelt nicht wirklich brauchbar. Nachdem ich hier viel gutes ĂŒber YXO Lampen gelesen hatte, und der Preis fĂŒr die gebotene Leistung und QualitĂ€t auch ziemlich ansprechend war, hab ich also 2x 240W geholt - was theoretisch ausreichen sollte, da ich die lĂ€ngliche 300W Lampe quasi nie voll aufdrehen konnte (wegen Abstand). Sogesehen bekommt jede Pflanze jetzt (bis zu) 240W auf breiterer FlĂ€che, anstatt der 150W auf schmalerer FlĂ€che.
RDWC System
Die letzten beiden Grows hatte ich ja mit meinem selbstgebastelten Swedish Ghetto RDWC (basierend auf OxyPots) bestritten, und wenn man von ein paar Undichtigkeiten (ausgerechnet bei den OxyPots selber, nicht meinen nachtrĂ€glichen Verbindungen) absieht, hat das auch ganz gut funktioniert. Aber fĂŒr das neue Zelt brauchte ich auf jeden Fall neue Verbindungen, um die FlĂ€che auch richtig zu nutzen, und das Growrilla System hatte ich schon lange im Auge. Da die fertigen Sets auch entweder fĂŒr viele Pötte oder wenig FlĂ€che ausgelegt sind, habe ich mir also mein eigenes Set zusammengestellt - und vom Entwickler des System gegenchecken lassen, ein super netter Typ und cooler Service.
Der grundsĂ€tzliche Aufbau sieht so aus: Die Pumpe im Controller Bucket saugt âhintenâ das Wasser durch einen in der Zuleitung verbauten Filter aus dem System und schickt es zum Chiller ausserhalb des Zelts, von dort geht es zurĂŒck in den Controller Bucket, wo auch das Monitoring und sonstiges verbaut ist, und von dort flieĂt dann zurĂŒck in die Pots. Das Wichtige ist also, dass das Wasser aus dem System gesaugt wird, und nicht aus dem Controller Bucket selber. Das garantiert, das beide Pötte den gleichen Durchfluss haben, was bei âraus auf dem Controller Bucket und wieder zurĂŒck in den Controller Bucketâ nicht gewĂ€hrleistet wĂ€re.
Dank der ganzen schon vorhandenen Löcher im Controller Bucket konnte ich auch einfach ein Schwimmer-Ventil montieren, ĂŒber welches aus dem erhöht stehenden 50 Liter Flexitank immer ausgegastes Wasser nachflieĂen kann, um den Wasserpegel zu halten.
Monitoring
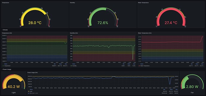
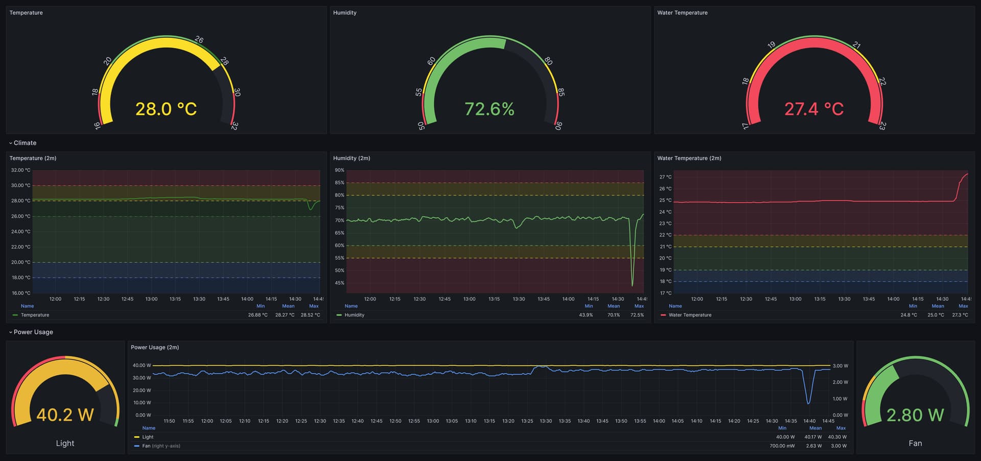
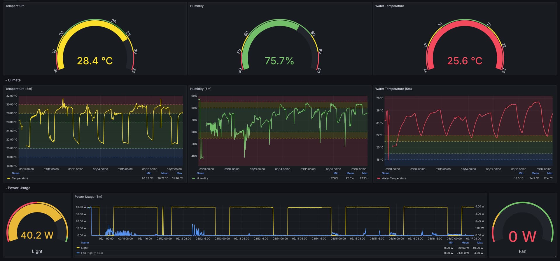
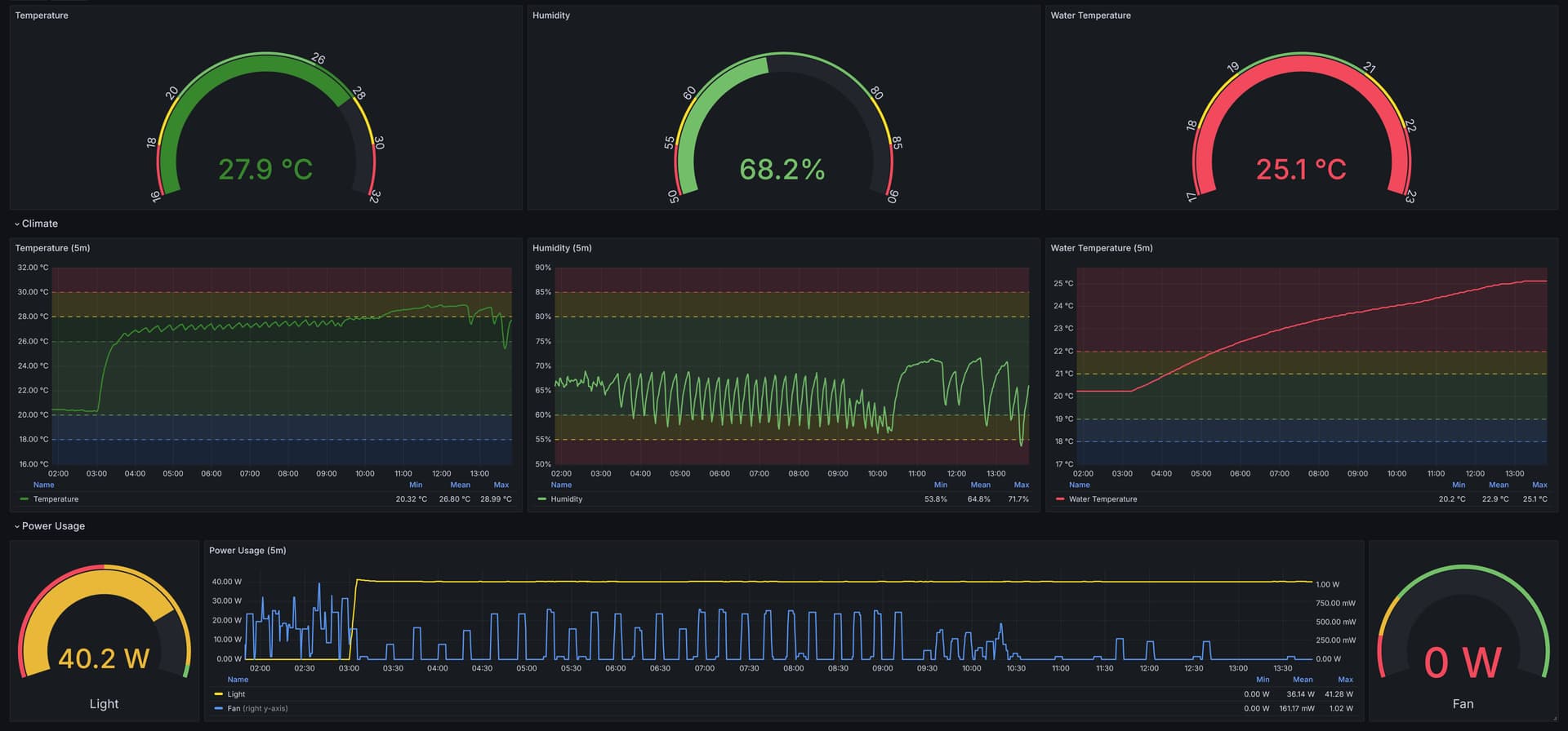
Oha, das ist ein mittlerweile ziemlich komplexes Thema. Zusammengefasst wird quasi alles von einem zentralen ESP32-S3 mit ESPHome drauf ĂŒberwacht und gesteuert. Die Sensoren sind China-Kleingeld-Boards, die per I2C (via Cat6 Kabel / RJ45) angeschlossen sind, und ĂŒberwachen Luft-Temperatur/-Feuchtigkeit, Wasser-Temperatur und EC/pH, CO2 Konzentration, Blatt-Temperatur via IR, und jetzt auch Millimetergenau der Wasserstand im System und im Flexitank.
ZusĂ€tzlich zur letztes Mal schon vorhandenen Steuerung des AblĂŒfters (automatisch nach Temperatur/Luftfeuchtigkeit) und der Lampen (noch manuell), werden auf Basis des pH-Werts jetzt auch 2 Peristaltik-Pumpen gesteuert, welche automatisch pH-/pH+ inâs System pumpen (falls es wirklich nötig ist).
Die ganzen Sensorwerte werden natĂŒrlich aufgezeichnet und in einem hĂŒbschen Dashboard angezeigt, um immer alles im Auge zu haben.
Mehr zum Monitoring (und Raum fĂŒr Diskussionen dazu) gibtâs hier:
und direkt zur Website gehtâs hier:
Seeds:
- 2x Barneyâs Farm Runtz (50/50 Hybrid)
Warum Runtz, zum zweiten Mal? Einerseits weil der Ertrag in der ersten Runde echt gut war, und ich mal schauen wollte, ob ich das mit noch besseren Voraussezungen noch toppe^H ĂŒbertreffen kann, und andererseits: Weil es der geilste Strain ist, den ich bisher konsumiert habe. Ich brauche nichts um mich in die Couch zu hĂ€mmern (dafĂŒr hĂ€tte ich noch genug Glookies), sondern etwas lustiges, aufweckendes, leckeres, aktivierendes. Und weil man ganzer konsumierender Freundeskreis mich immer anbettelt, ob ich noch was von dem Party-Gras habe - denn es ist tatsĂ€chlich unser Party-Gras geworden.
Beim Feiern ist ein (1) Bierchen oder Longdrink fĂŒr den Geschmack okay, aber ab dann ist Runtz der perfekte Alkohol-Ersatz. Die Musik wird intensiver, man hat keinen Hangover, man wird nicht zum gröhlenden Trunkenbold, man kann sich super (und gerne!) mit anderen Menschen unterhalten. Kurz gesagt, mit Runtz macht Feiern viel mehr Spass, und zwar allen Beteiligten.
Status
Die Steinwolle-WĂŒrfel weichen gerade in RO-Wasser ein (pH 5.5), dann kommen nachher 3 Samen rein (sicher ist sicher), und los gehtâs!






















