Grow #3: đŸ„Š Runtz in 💩 Hydro (RDWC, DIY Monitoring)

Nice & Clean :+1:


 ich glaub ich brauch ne Putzhilfe

:vulcan_salute:

7 „GefĂ€llt mir“

Runtz Rosin. Das wĂŒrde ich auch gerne probieren.

Dein Grow Report ist einfach top.

2 „GefĂ€llt mir“

Tag 61, VT 53, VBT 1 (VorblĂŒte-Tag)

Keine Fotos oder sonstwas, nur die kurze Durchsage, dass ab heute 12/12 angesagt ist.

Suppe muss noch gewechselt und mit Pre-Flower Schema neu angesetzt werden - das passiert erst morgen dann, denn jetzt zirkulieren noch 3ml/Liter FlashClean im System.

Ich lĂ€ute dann mal offiziell die VorblĂŒte ein.

4 „GefĂ€llt mir“

Dito

Bei mir auch BT1

Deine vegiphase war deutlich lÀnger :potted_plant::potted_plant::potted_plant:
Habe nicht so viel Höhe, viel Spass bei dem monster :partying_face::+1:

1 „GefĂ€llt mir“

Wenn du heute umgestellt hast, dann ist BT1 aber erst 2-3 Wochen in der Zukunft - wenn halt BlĂŒten sichtbar sind! :wink:

Ich lass mich mal ĂŒberraschen, unter das ScrOG-Netz geflochten ist sie jetzt 55cm hoch (ohne Netz wohl gut 65cm).

200cm Zelt - 33cm Eimer - 55cm Pflanze - 55cm (100%) Stretch - 30cm Abstand zur Lampe - 20cm Lampe = 7cm Spielraum

Knapp kalkuliert, aber sollte passen! :grin:

4 „GefĂ€llt mir“

Tag 62, VBT 2

Nach ~24 Stunden FlashClean wurde die NÀhrlösung gewechselt, jetzt lÀuft da drin das TriPart Pre-Flower Schema mit Fulvic, Bloom Booster und Seaweed.

Der bisher angepeilte EC Wert von 1,5 mS wurde erhöht auf 1,8-2,0 mS

(Das regelmĂ€ĂŸige Absinken liegt nicht nur am Konsum der Damen, sondern auch an der automatischen NachfĂŒllung - und damit VerdĂŒnnung der NL - mit RO-Wasser aus dem Reservoir)

Tag 64, VBT 4

Die Linke wurde so gut es geht in’s ScrOG geflochten, die Rechte ist doof.

Die OberflÀche im Vergleich:

Ich gebe denen noch ein paar Tage, dann wird radikaler Entlaubt und eventuell auch ein paar von den tieferen Trieben mit Pflanzenjojos noch etwas nach oben gebracht.

Cloning

Aktueller Stand bei den Stecklingen Der Linken:

Sieht jetzt nicht sooo super aus, aber diese Perspektive macht schon gute Laune:

Auf den ersten Blick wĂŒrde ich da gerade nur 3-4 (von 30!) als „nicht wirklich lohnenswert“ betrachten - allerdings sahen die alle gestern(!) noch so aus, als ob sie gerade erst anfangen Wurzelspitzen zu zeigen. Sogesehen könnten dann morgen auch die aktuell noch minderbewurzelten schon ganz anders aussehen.

Hat dann jetzt exakt 7 Tage gedauert, und die Überlebensquote ist immer noch 100%.

Daher die aktuelle Meinung zum Cloner: Goil!

Klima

Das Senken der Temperatur ist immer noch schwierig, zumindest ohne die Klimaanlage anzuschmeißen, aber die Luftbefeuchter wurden jetzt aus dem Zelt entfernt und die Klimasteuerung wurde auf einen Höchstwert von 55% RLF runtergesetzt.

Letzte 14+ Tage:

7 „GefĂ€llt mir“

Bei dir gestern keine Pumpe ausgefallen? :rofl:

Fumu’s und Meine sind gestern mal vorĂŒbergehend ausgestiegen

1 „GefĂ€llt mir“

Öhm, ich glaube nicht? :grin:

Das wĂŒrde ich sonst daran sehen, dass die Wassertemperatur dann steigt und nicht mehr korrigiert wird - und das sieht dann so aus:

Da hatte ich irgendwo Luft im System und musste mal kurz eingreifen :wink:

Wohnt ihr in der gleichen Gegend und gab’s einen Stromausfall, oder benutzt ihr die gleichen Smart Plugs und deren Cloud hatte einen Aussetzer, oder irgendwelche anderen Gemeinsamkeiten?

PS, falls Cloud-Ausfall: daher versuche ich ja auch alles mit meinem eigenen System zu machen :wink:

1 „GefĂ€llt mir“

Bei mir hat sich wohl im Laufe der Zeit durch die Biologischen Prozesse Gas angesammelt und die SchaufelrÀder hatten keinen Wasserkontakt mehr

1 „GefĂ€llt mir“

Inverssuche vom Bild sagt das kommt von Star Trek Voyager
:grinning_face_with_smiling_eyes:
Sehr schön alles auf einen Blick :+1:

3 „GefĂ€llt mir“

Da heute die ersten Steckling-Abholer kommen, hab ich mal kurz nach dem Zustand der Wurzeln geschaut, und bin ziemlich begeistert von dem was in (exakt!) 24 Stunden passieren kann!

Vorher / Nachher:

11 „GefĂ€llt mir“

War der Rootbooster im Cloner auch von T.A.? die haben ja sehr gut gewurzelt. Ich nehm immer nur Leitungswasser ohne alles + Clonex beim schnippeln aber das wird ja eh zĂŒgig runter gespĂŒlt. Klappt aber auch gut und 99% wurzeln.

1 „GefĂ€llt mir“

Ja, ich hab die geschnitten, direkt in Clonex getaucht, die Manschette drum und in den Cloner gepackt.
Dann hat’s aber bestimmt noch eine halbe Stunde gedauert um die NĂ€hrlösung anzusetzen und den pH Wert einzustellen, bevor ich die Pumpe eingeschaltet habe. Da sollte das Clonex dann eine Gelegenheit gehabt haben in bißchen in die GefĂ€ĂŸe gesaugt zu werden, es wurde also zumindest nicht direkt wieder alles abgespĂŒlt.

Im Cloner laufen 10L NĂ€hrlösung nach vollem „1st roots“ Schema, also mit Roots Booster und Fulvic.

Aber Hallo! Ich bin mal gespannt, was mich morgen Mittag dann erwartet
 und hoffe, dass der Cloner bis Dienstag nicht schon komplett voll mit Wurzeln ist, denn dann kommt der aktuell letzte Abholer. :wink:

3 „GefĂ€llt mir“

Weitere (nicht mal) 24 Stunden spÀter


10 „GefĂ€llt mir“

Wow. Das Wurzelwachstum bei den Steckies ist ja dramatisch.

Gratulation. Du hast deine Prozesse im Griff.

3 „GefĂ€llt mir“

Richtig heftig was die an Wurzelmasse in Hydro bilden in einer so kurzen Zeit. WĂŒrde sagen perfekt :+1:

2 „GefĂ€llt mir“

Heute wird zum GlĂŒck ein Großteil abgeholt, weil morgen wĂ€re die Bude dicht!

9 „GefĂ€llt mir“

Das ist schon krass wie schnell die rooten

2 „GefĂ€llt mir“

Tag 68, VorblĂŒte-Tag 6

LĂ€uft alles rund, das ScroG-Netz ist gut ausgefĂŒllt (zumindest bei der Linken), und die Rechte hab ich noch ein bißchen gelollipoped. Das steht dann morgen auch noch bei der Linken an, und ab dann wĂŒrde ich sie beide quasi komplett in Ruhe blĂŒhen lassen.

Das Licht ist schon aus, aber in Infrarot sieht man die komplette Ausbreitung noch ein bißchen besser:

Und weil es sonst nicht viel zu berichten gibt, mal wieder eine neue Timelapse:

7 „GefĂ€llt mir“

Tag 71, VBT 11 - 17.08.2024

Der Stretch hat gut reingehauen, der oberste Trieb ist bei ~140cm vom Boden, also ~110cm ĂŒber dem Eimer. Beim ScrOGen war sie ja bei 55cm, also ziemlich genau 100% Stretch in 11 Tagen.

Irgendwann zwischendurch ist mir auch aufgefallen, dass ich die IR+Red Schalter an den Lampen noch gar nicht eingeschaltet hatte
 wĂ€re zwar nicht unmöglich, aber zumindest halt schwer zu automatisieren. :wink:

Tag 72, BT1 - 18.08.2024

Die BlĂŒten sind so ausgeprĂ€gt sichtbar, das ich mit BlĂŒtetage zĂ€hlen anfange.

Tag 76, BT 5 - Heute!

Wir sind solide in der BlĂŒte, und so langsam sollte der Strech dann jetzt auch zum Ende kommen. Der momentan höchste Trieb ist bei 150cm vom Boden, als 120cm reine Planzenhöhe, und damit bei fast 120% Stretch - viel mehr wird’s wohl nicht werden, höchstens noch was durch’s Anschwellen der Buds.
Selbst wenn da noch 10cm Stretch dazu kommen (unwahrscheinlich), sollten die 30cm Abstand zur Lampe (und 10cm fĂŒr die Lampe selber) also ĂŒbrig bleiben.

Die Damen separat:

Das jeweilige BlÀtterdach:

Und etwas mehr von oben:

Ja, 120x120cm pro Pflanze scheint eine gute Entscheidung gewesen zu sein :grin:

Die Damen standen jetzt 11 Tage in der Preflower-Schema Suppe, also noch gut unter meinem persönlichen Maximum von 14 Tagen pro Wasserwechsel, und seit gestern zirkuliert schon FlashClean, damit das gleich dann ausgewechselte Wasser ab sofort mit dem Flowering-Schema gewĂŒrzt werden kann, ohne noch irgendwelche Altlasten mitzuschleppen.

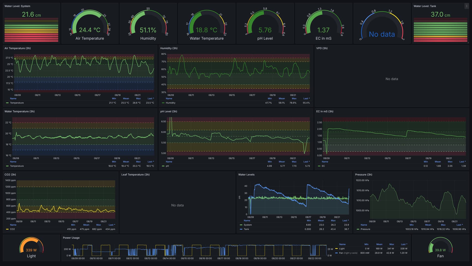
Die letzten 14 Tagen sahen so aus:

Grob ĂŒberschlagen saufen die mir aktuell 5 Liter pro Tag weg! Dank des ~35 Liter Reservoirs (eigentlich 50L, aber man kann den Tank nicht bis zur Oberkante fĂŒllen, und wenn er zu leer ist, funktioniert der Syphon-Effekt in’s System nicht mehr) kann ich dann also wirklich 7 Tage nahtlos laufen lassen, und hĂ€tte dann noch 2-3 Tage, bis der Wasserstand im System selber kritisch wird. Und die semi-permanent verlegte Leitung (also der Teil ins Zimmer, Zelt und Tank) zur RO-Anlage macht das BefĂŒllen des Reservoirs dann auch sehr entspannt, da ich nur das lose Ende abrollen und an die Anlage anschließen muss.

Das Abpumpen wurde auch noch was optimiert, denn jetzt geht’s nicht mehr von der UmwĂ€lzpumpe im Controller Bucket direkt raus in den Abfluss, sondern erstmal noch durch die SchlĂ€uche zum Chiller und wird dann abgegriffen direkt bevor es zurĂŒck in den Controller Bucket geht, damit auch wirklich das gesamte System durchgespĂŒlt wird, und nichts altes mehr in den SchlĂ€uchen vom/zum Chiller, oder im Chiller selber rumsteht.
Es wird also nicht mehr vom „per Pumpe im Controller Bucket raus zum Chiller“ Anschluss abgegriffen, sondern vom „vom Chiller rein ins System“ Anschluss. Winziger Unterschied von Aussen, aber riesiger Unterschied im Bezug auf DurchspĂŒlen von 100% Systems.

FĂŒr Erdlinge, die sich das nicht so richtig vorstellen können, hier mal der Aufbau/Ablauf:

  • Wasser zum DurchspĂŒlen per Gartenschlauch (so ein stretchbarer Textil-/Latex-Schlauch) aus dem Bad in’s Zelt,
  • zweiter Schlauch zum Abpumpen (siehe oben) vom Anschluss fĂŒr „vom Chiller zurĂŒck zum System“ in’s Bad, und
  • das lose Ende vom Schlauch zur RO-Anlage in’s Bad und dort anschließen

Dann zum eigentlich Wasserwechsel:

  • Ventil vom Reservoir in’s System schließen,
  • System abpumpen,
  • mit normalem Wasser fĂŒllen,
  • Abpumpen,
  • mit normalem Wasser fĂŒllen,
  • fĂŒr 'ne halbe Stunde normales Wasser rein wĂ€hrend gleichzeit abgepumpt wird,
  • nochmal so leer wie es halt geht abpumpen,
  • Ventil vom Reservoir wieder öffnen

Und schon hat man ein komplett jungfrĂ€uliches System mit reinstem Wasser und ohne jegliche DĂŒngerrĂŒckstĂ€nde 
 rede ich mir zumindest immer ein. :grin:
Solange der EC Wert vom „frischen“ System aber unter ~0.05 mS ist, betrachte ich das als sauber genug.

Dann nur noch DĂŒnger und ZusĂ€tze rein, pH einpegeln, und in 10-14 Tagen das gleiche Spiel von Vorne! :smiley:

Und zum Schluss eine neue Timelapse!

(Ab 03:11 aus einem leicht flacheren Winkel, damit man weniger vom Zeltboden und mehr von den zukĂŒnftigen Buds sieht.)

PS: Alle 30 Stecklinge der Linken haben ein Zuhause (7 oder 8 verschiedene, sogar) gefunden. Ich werde mal schauen ob ich ein paar Fotos von deren Entwicklung bekommen kann.

14 „GefĂ€llt mir“