Grow #3: đŸ„Š Runtz in 💩 Hydro (RDWC, DIY Monitoring)

Mykos & bennies und h202?
Edit : sorry hat sich erledigt, habe irgendwie quer gelesen :see_no_evil:

2 „GefĂ€llt mir“

Seit dem Umzug hatte ich mit sehr komischen pH Werten zu kĂ€mpfen, auch nach einer neuen und ausfĂŒhrlichen Kalibrierung.

Mehr Nutrients rein → pH fĂ€llt
pH Up rein → pH fĂ€llt
Einfach nichts tun → pH fĂ€llt, steigt, fĂ€llt, fĂ€llt, steigt, fĂ€llt, fĂ€llt

Mein erster Verdacht war, dass der zusÀtzliche Luftstein im Controller Bucket manchmal LuftblÀschen unten an der Ampulle verursacht, welche die Messung dann beintrÀchtigen. Aber nachdem Luftstein und Sonde rÀumlich getrennt wurden, und ich die Sonde ab und zu mal rumgeschwenkt habe um alle BlÀschen loszuwerden, blieb die komische Fluktuation immer noch.

Nach dem hinzufĂŒgen von noch etwas mehr Nutrients, um den EC knapp ĂŒber die Empfehlung zu bringen, fiel der pH Wert dann massiv - und das lies sich mit LuftblĂ€schen nicht mehr erklĂ€ren.

Zum GlĂŒck hatte ich schon vor LĂ€ngerem eine Ersatz-Sonde bestellt, die ich mal ausprobieren wollte („Industrial Online pH Probe“ auf AliExpress, massives Ding mit Montagegewinden), also die angeschlossen und kalibriert → stabiler Messwert.

Also Notiz an Selbst: Bei komischen pH Werten in frischer NÀhrlösung) und einer Sonde mit schon ein paar Monaten Betrieb auf dem Buckel) einfach mal die Sonde ersetzen.

Billige Varianten bekommt man schon fĂŒr <10€, und da es ein Verbrauchsmaterial ist, sollte man sich nicht von einer „ausgelutschten“ Sonde den ganzen Grow versauen lassen.

PS: pH-Dosierpumpen sind geil! Ich trigger das gerade noch manuell, um ein GefĂŒhl fĂŒr die Auswirkung pro Dosierung zu bekommen, aber alleine schon nicht mehr das Zelt öffnen und dann mit der Pipette rumfuchteln zu mĂŒssen, sondern einfach nur einen Knopf zu drĂŒcken, macht es die Bastelei absolut wert.
Noch ein bißchen Feintuning der jeweiligen Dosis, und dann wird die automatische Dosierung aktiviert!

6 „GefĂ€llt mir“


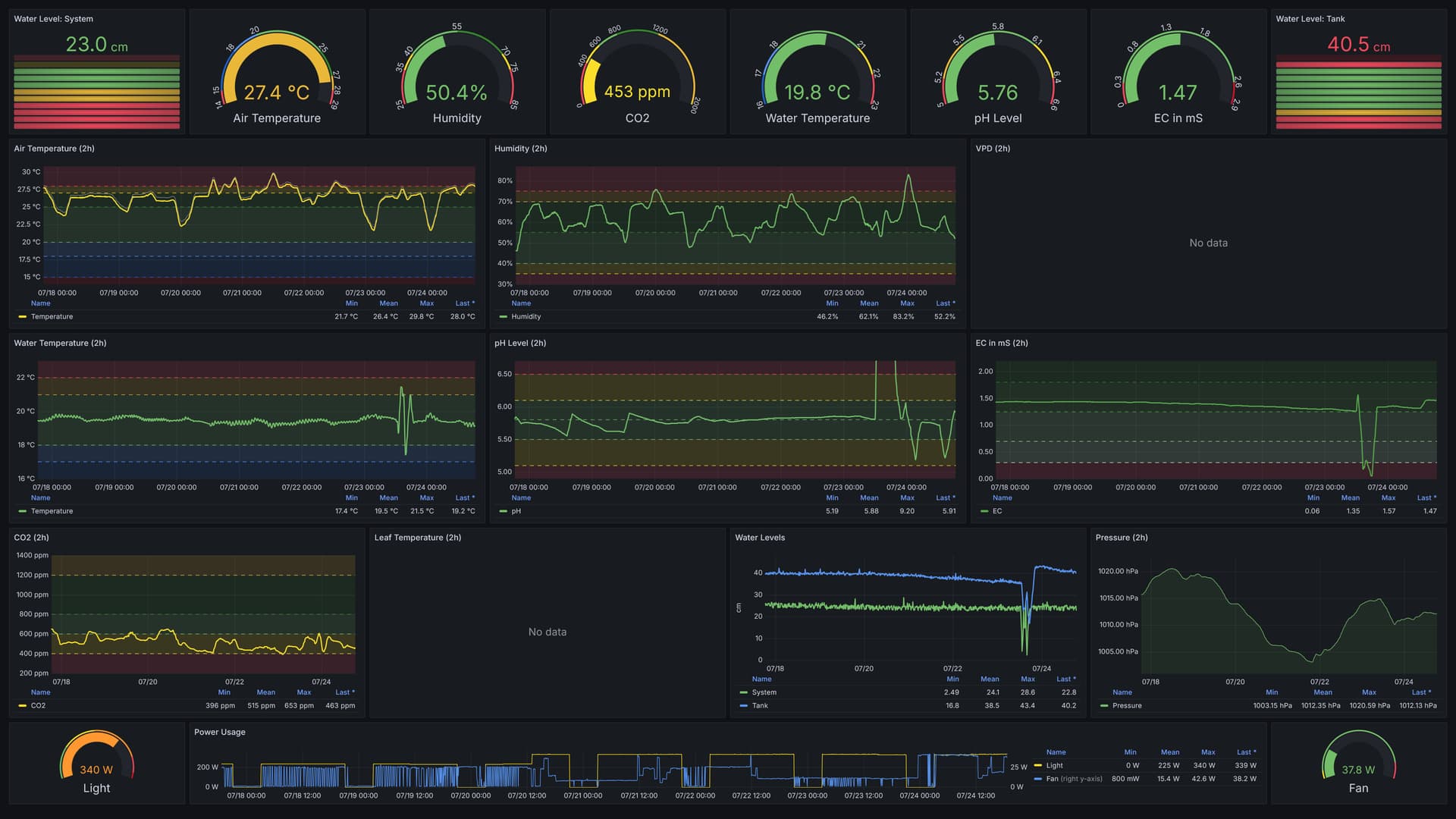
 hab mir das ganze jetzt mal angeschaut. Habe auch immer wieder Ă€hnliche Probleme bei der Anzucht. Leider konnte bei deinem Monitoring nicht die Wassertemperatur deiner DĂŒngelösung in der die Pflanzen stehen erkennen. Auch das PhĂ€nomen des inkonstanten ph-Wert hat sich bei mir schon mal gezeigt.

Eine Stabilisierung der Wassertemperatur ĂŒber KĂŒhlakkus (< 24° C) hatte dann auch den ph-Wert-Messung stabilisiert. Dieser bewegt sich bei mir bei 24° C zwischen 5,8 und 6,2, Wobei er eigentlich immer nur von mir nach unten korrigiert werden muss.

Ansonsten Hut ab vor deinem Monitoring Setup. Hab hier auch schon deine Homepage gecheckt. Very nice. HĂ€tte ich auch gern.

Ich bleib auf alle FĂ€lle mit dabei.

1 „GefĂ€llt mir“

Geile Automatisierung bin gespannt wie das bei Dir weitergeht :heart_eyes: :+1:

2 „GefĂ€llt mir“

Danke dir, war auch ein langer Weg und viel Arbeit, aber auf das Ergebnis bin ich schon etwas stolz! :smiling_face_with_three_hearts:

Stimmt, da hab ich nicht viele Screenshots vom Dashboard des Monitorings aus dem Anzucht-Zelt gepostet, aber die Temperatur wurde von einem DIY-Peltier-Chiller immer auf 20°C (+/- 0,5) gehalten, daran sollte es nicht gelegen haben.

Im Anzucht-Zelt habe noch „nicht in’s System eingebundene“ pH und EC Sonden, das ganze Setup wollte ich Irgendwannℱ auch noch auf alle nötigen GrowSmart Komponenten umbauen. Die pH Sonde dort arbeitete allerdings korrekt, was ich auch regelmĂ€ĂŸig ĂŒberprĂŒft habe.

Die ganzen FehlschlĂ€ge waren also vor allem ein Schritt-fĂŒr-Schritt lösen von diversen Problemen, die bei den bisherigen Grows nicht aufgetaucht sind. Also keine transparenten SchlĂ€uche, keine Dummheiten mit UV-C an den Wurzeln, und letztendlich dann noch die RO-Filter.

Jetzt lÀuft aber auch alles rund


Kurze Timelapse vom bisherigen Fortschritt:

Und natĂŒrlich wieder mal ein Dashboard-Screenshot ĂŒber die letzten 7 Tage! :smile:

8 „GefĂ€llt mir“

Tag 47, VT 29 - LĂ€uft!

Fast 2 Wochen im richtigen RDWC sind rum, und die Ladies haben sich amtlich entwickelt. Leider sind sie sehr unterschiedliche Phenotypen, aber dank separater Lampen sollte das kein Problem sein. Gestern wurde das Wasser gewechselt, mit DĂŒngern fĂŒr 70L, obwohl da nur so ungefĂ€hr 50L im System sind - aber nur so komme ich auf den EC von 1.3 mS (vor jeglichen ZusĂ€tzen). Scheint gut dosiert zu sein, bei dem Wachstum und ohne irgendwelche Nebenwirkungen.

Zwischendurch wurde nochmal geFIMed, vor allem bei der Linken, da zeichnen sich jetzt schon ein Haufen Triebe ab. Vielleicht mach ich noch 'ne dritte Runde FIMen


Die Linke & Die Rechte separat:


Untenrum tut sich auch was



Die lÀnglichen Luftsteine geben den Wurzeln einen ziemlichen Drall zur Seite, daher werde ich die wohl mal durch welche in Plattenform ersetzen, und versuchen diese auch zentriert im Eimer zu halten.

Die letzten 7 Tage, immer etwas zu warm fĂŒr meinen Geschmack, aber schon noch im Rahmen


Einziges ToDo gerade: endlich den Biofilter im Controller Bucket einbauen.

10 „GefĂ€llt mir“

Heftig was da geht wenn die Umgebung etc stimmt :+1:
Mich wĂŒrden genauere infos zum biofilter sehr interessieren ^^

2 „GefĂ€llt mir“

Der Biofilter ist sowas wie ein kleines Nest fĂŒr die Bennies, da die ja in Hydro kein Substrat haben, in welchem sie ihre Kolonie anlegen können. Blöd gesagt ein „Dingens mit Schwamm und Pumpe“, was dann ein Substrat bietet und immer von NĂ€hrlösung durchströmt wird.

Gibt viele Möglichkeiten sowas zu basteln, aber ich hab einfach was fertiges genommen: Amazon.de

PS: Ist also eigentlich kein Filter, im Sinne von Filtern


1 „GefĂ€llt mir“

Tag 51, VT 33 - Wurzelexplosion

Nur mal kurz zwischendurch ein kleines Update, weil ich den endlich eingebauten Biofilter (mit massig TNC MycorrHydro und TNC BactorrS13 in der Filterkammer) mal kontrollieren wollte, und mir der massive Wurzelwachstum aufgefallen ist.
ZusÀtzlich hatte ich noch 350ml T.A. Seaweed (70 * 5ml/l) reingekippt, weil jetzt alles stabil lÀuft und ich den Damen noch einen kleinen Boost geben wollte.

Daher weiß ich jetzt nicht genau was den Wachstum so pushed, aber solange es nicht schadet, ist mir das auch egal! :grin:

Die Linke, vorher/nachher:


Die Rechte, vorher/nachher:


(Die brĂ€unliche FĂ€rbung kommt von den Mykos/Bennies, da deren Pulver das Wasser quasi tiefschwarz fĂ€rbt
 daher wohl auch der Begriff „Tee“.)

12 „GefĂ€llt mir“

Die Runtz wirst du lieben, habe ich dieses Jahr auf Erde auch schon durch.

Ich lass hier mal n Abo in der hintersten Reihe da :rofl::rofl::rofl:

Tired Cat GIF

2 „GefĂ€llt mir“

Oh, das tue ich - deswegen ist es ja mein zweiter Grow mit dem Strain, denn mein Vorrat aus dem ersten (sehr ergiebigen) Runtz Grow neight sich dem Ende zu
 und ich vape/rauche quasi nur noch Runtz. :smiling_face_with_three_hearts:

1 „GefĂ€llt mir“

Das erste Mal hat die mich wie n Zug ĂŒberfahren, aber ich mag den Turn. Verschallert in der Birne aber man kann trotzdem noch was machen

2 „GefĂ€llt mir“

Microdosing! So 0,1-0,15g im Vaporizer reichen mir auf Parties total fĂŒr gute Laune, bei wesentlich mehr kann’s einen schon gut wegbeamen
 :wink:

2 „GefĂ€llt mir“

Jap und wie.

Hab aus dem Verschnitt der Runtz, der Critical Kush und der Strawberry Banana Bubblehash gemacht.

Beim Testen davon bin ich dann in Bildschirm Schoner Modus gegangen und musste erstmal klar kommen xD

2 „GefĂ€llt mir“

LĂ€uft anscheinend besser wie geplant.

2 „GefĂ€llt mir“

Haha, ne - geplant ist immer fĂŒr das absolute Optimum!

Die Freude beruht einfach darauf, dass der Plan zumindest teilweise auch funktioniert
 :grin:

3 „GefĂ€llt mir“

Tag 55, VT 47

Wahrscheinlich liegt’s an den hohen Aussentemperaturen, und der damit verbundenen stĂ€rker eingestellten Abluft, aber so langsam saufen die Damen wie auf dem SchĂŒtzenfest


Über die letzten 7 Tage haben die mein Reservoir quasi halb leer gezogen! Aber schön zu wissen, dass ich damit dann (aktuell, zumindest) gut 14 Tage durchziehen kann, ohne irgendwas nachfĂŒllen zu mĂŒssen.

Ansonsten geht’s einer prĂ€chtig, und die andere ist 
 sehr „kompakt“. Die Linke hab ich dann gestern nochmal minimal geFIMed, nur die obersten 5 Triebe. Ich denke in spĂ€testens(!) einer Woche wird dann in’s ScrOG geflochten und auf 12/12 umgestellt.

10 „GefĂ€llt mir“

Tag 57, VT 49

Die Damen wurden ein bißchen entlaubt, aber vor allem alle Unfug-Triebe entfernt. Braucht ja kein Mensch, dieses Unkraut



 und falls doch:

Das sind 30 Stecklinge, die ich alle nur aus Der Linkenℱ rausgeholt habe. Da wĂ€ren noch ein paar mehr, aber der Cloner ist halt voll. :grin:

Praktischerweise passt der auch in mein Anzuchzelt:

Ich hab keine Ahnung von Clonen, aber hab einfach mal rumgeschnippelt (45° SchnittflĂ€che), dann mit Clonex „versiegelt“ und alles in den Zauberkasten gepackt.
Im Tank sind 10L RO-Wasser mit Root Booster und je 0,5ml/Liter TriPart.

Wer das Ding nicht kennt (so wie ich bis vor kurzem): simpelste Aeroponik mit fĂŒr den Preis echt bescheidener QualitĂ€t, aber ich hab da bei den SprĂŒhdĂŒsen noch was nachgeholfen und jetzt sollte alles „noch besser“ funktionieren.

Keine Ahnung wie hoch die Überlebensquote bei sowas ist, und was ich im Wurst-KĂ€se-Szenario zu dieser Jahreszeit mit 30 Runtz Stecklingen mache, aber hey, immer noch besser als wegschmeißen! :grin:

10 „GefĂ€llt mir“

Tag 58, VT 50

Ich sollte so langsam ScrOGen


Das BlÀtterdach:

Aber auch mal wieder eine neue Timelapse:

Und feines Rosin aus dem 73er Hash meiner Runtz 2022 Ernte, da ich so langsam merke, dass ich fĂŒr Hash keine wirkliche Verwendung habe - aber fĂŒr Öl/Wachs/Rosin schon! :wink:

12 „GefĂ€llt mir“

hy, muss echt sagen das ich sowas tolles noch nirgedswo gesehen hab

Echt unglaublich geil, RESPEKT
einfach nur geil anzusehen wenn alles automatisch ablÀuft, super gemacht :wink:

2 „GefĂ€llt mir“