Grow #3: đŸ„Š Runtz in 💩 Hydro (RDWC, DIY Monitoring)

Hatte meine WĂŒrfel aus den HĂŒllen raus, aufgeschnitten, bisschen ausgehöhlt, Samen reingelegt, bisschen Steinwolle vom Aushöhlen dazu und zusammengeklappt wieder in die HĂŒllen.

2 „GefĂ€llt mir“

Kaum macht man’s richtig, funktioniert’s auch (wieder)! :roll_eyes:

Wie erhofft waren gestern (Tag 7) alle drei ĂŒberirdisch und sehen auch heute noch stabil aus. Es gab eine kleine Dosis Myko & Benny Tee, und die erste Befeuchtung mit DĂŒnger (3 * 0,5ml/l TriPart und 5ml/l Root Booster).

Ich spiele mit dem Gedanken, sie etwas nĂ€her an’s Licht zu bringen. Bisher ist es jetzt nicht wirklich offensichtliches Spargeln, aber man muss es ja auch nicht drauf ankommen lassen.

2 „GefĂ€llt mir“

Versuch #7, Tag 11

Ja scheisse, was mach ich denn jetzt? Das Problem, dass ich 3 fast synchrone, gesunde und eintopfungswĂŒrdige Damen habe, ist mir noch neu 


  • Die Linke kam als erste raus, ist von der Höhe her zwischen den beiden anderen und ist damit eine ziemlich sicherere Kandidatin.
  • Die Mittlere kam als zweite raus, so ~12 Stunden nach der Linken, und ist jetzt schön die höchste.
  • Die Rechte hĂ€ngt noch minimal hinterher, da sie ungefĂ€hr einen Tag nach der Linken raus kam, und ist zwar von der Entwicklung der BlĂ€tter auf dem fast gleichen Stand wie die anderen beiden, aber halt auch die kleinste.

Ich bin schon dabei das Mini-DWC v2 vorzubereiten und den BĂ€hton abzukochen, da alle 3 ziemlich hĂŒbsche und haarige Wurzeln (Plural!) ausgebildet haben, und damit der Umzug wohl sehr bald geschehen sollte.
SpĂ€testens am Sonntag wĂŒrde ich das dann machen, und bis dahin hoffentlich ein bißchen mehr Unterschiede der Mittleren und Rechten sehen, und dann entscheiden welche der beiden mit der Linken das Rennen macht.

Die Untersetzer machen sich da richtig gut jetzt, da alle Wurzeln knickfrei weiterwachsen können, und ein ganz dĂŒnner NL-Film in der Schale sie fĂŒttert, ohne dass die Cubes sich vollsaugen.

1 „GefĂ€llt mir“

Hallöchen Frevel, ich mache das Papier vom Steinwollklotz immer ab. Hatte da immer wieder Schimmel am Papier und das störte mich dann.

Meine Dennerle 7040 Osmose Professional Wasseraufbereitung 190 ist von 2018, da habe ich noch nie etwas gewechselt, spĂŒle die nur regelmĂ€ĂŸig durch :man_facepalming: Habe mir jetzt aber bei Amazon mal Kohlefilter und Feinfilter neu bestellt, kann ja auch nicht schaden.
Benutze das Wasser fĂŒr meinen Versuch und die PflĂ€nzchen wachsen. Allerdings sind zwei von den Seeds nicht gekeimt, habe einen Seed nachgelegt der dann auch normal gekeimt ist.

Wie bereitest Du deinen BlÀhton vor?
Die Blöcke sind 7,5 x 7,5? Stellst deine Druckdatei fĂŒr die Untersetzer zur VerfĂŒgung?

Weiterhin einen erfolgreichen Lauf :+1:

2 „GefĂ€llt mir“

Hossa! Ich hatte noch nie Schimmel an den Cubes, und das Papier mache ich auch grob ab, aber was noch am Plastik klebt, klebt eben weiterhin dran bis ich die Cubes in den BĂ€hton setze.

Deine RO-Anlage ist ziemlich Ă€hnlich zu meiner (OsmoFresh Smartline Gold), nur ist bei mir noch so eine Halterung drum, und ich hab die Membran mit mehr Durchsatz genommen (475L statt 190L). Aber vom Prinzip her sind’s die gleichen - da kann man halt nicht viel am grundsĂ€tzlichen System Ă€ndern! :grin:
Eigentlich soll man die Kohle-/Sedimentfilter alle 6 Monate wechseln, und die Membran alle 12 Monate. Die halten bestimmt auch noch einiges lĂ€nger, also locker 2 Grows pro Filterset, und 4 Grows pro Membran, aber wenn ich gerade keinen Grow mache, dann steht die komplett still, also auch kein SpĂŒlen - und das war wahrscheinlich der große Fehler, durch den sich da dann unschönes Zeug entwickeln konnte.

Alles in einen großen Kochtopf, den dann soweit mit RO-Wasser fĂŒllen, dass alles gut bedeckt ist, bzw. noch 2-3 Zentimeter mehr (wegen Verdampfung), und dann erstmal richtig schön zum Sieden bringen. Dann lass ich das noch ein StĂŒndchen (oder wie lange auch immer es dauert, bis ich mich dran erinnere, dass da ja noch was kocht) vor sich hin köcheln - also so auf mittlerer Hitze, dass es immer noch ein bißchen brodelt - und schließlich noch einmal volles Rohr Sieden. Ist vielleicht Overkill, aber lieber ein bißchen zu lange kochen als zu kurz, und bei dem porösen Material weißte ja nie wann’s wirklich alles durch ist.

Das sind die normalen 4x4x4 WĂŒrfel, und das STL gibt’s hier:
https://www.printables.com/model/895006-grodan-4x4-rockwool-cube-drainer

1 „GefĂ€llt mir“

Bei mir war fast immer Schimmel im Laufe eines Grows an dem Papier.

Eigentlich soll man die Kohle-/Sedimentfilter alle 6 Monate wechseln, und die Membran alle 12 Monate.

Filter und Aktivkohle soltte ich 1x im Jahr wechseln. Die Membran wenn die Leistung nach lĂ€sst und der EC steigt. Liegt bei mir aber seit 2018 so um und bei 0,12 ”S. Nutze das Wasser aber auch fĂŒr meine „normalen“ Pflanzen und von daher steht die nie lange still.

Ist vielleicht Overkill, aber lieber ein bißchen zu lange kochen als zu kurz, und bei dem porösen Material weißte ja nie wann’s wirklich alles durch ist.

Öhmmm
 denke definitiv overkill, aber safe :rofl:

Super danke, hÀtte ich auch selber mal bei Printables suchen können :man_facepalming:
Muss mal sehen ob ich deine Vorlage dann auf meine grĂ¶ĂŸe Skalieren kann. Eilt aber nicht, muss erst meine Umluft fertig drucken, die muss am Wochenende bei mir laufen. Die kleinen im Zelt wollen bewegt werden :slight_smile:

DrĂŒcke weiterhin die Daumen :+1:

2 „GefĂ€llt mir“

Oh, ich mĂŒsste mein EC Meter so langsam mal kalibrieren (bisher nicht nötig, weil SĂ€mlinge und minimaler DĂŒnger), aber bei meinen vorherigen Grows kam aus meiner Anlage 0,01-0,03 mS raus! Bei >0,1 mS wĂŒrde ich mir schon Sorgen machen. Und ja, das Wasser hier in Berlin is ein wahrer Steinbruch, die Anlage hat damit also schon so viel zu tun, aber schafft’s trotzdem sehr gut.

Falls das nicht klappt, sag Bescheid und welche GrĂ¶ĂŸe du brauchst, vielleicht lĂ€sst sich das (dank parametrisiertem Design) schnell noch anpassen.

1 „GefĂ€llt mir“

Danke, wĂŒrde mich melden :+1:
Hat fĂŒr mich aber im Moment keine Eile, erstmal lĂ€uft ja ein Grow :smiley:

2 „GefĂ€llt mir“

Versuch #7, Tag 14

Heute ist der Tag der Entscheidung, welche beiden Damen in’s Mini-DWC umziehen - und die Situation hat sich nochmal ziemlich geĂ€ndert.

Die ehemals „sichere Kandidatin“ links hĂ€ngt den anderen beiden jetzt hinterher, und auch an den Wurzeln tut sich dort am wenigsten. Die Mittlere spargelt zwar ein wenig, aber das wĂ€re ja mit tiefer einpflanzen korrigierbar.
DafĂŒr, dass die Rechte einen ganzen Tag spĂ€ter raus kam, legt sie jetzt den stĂ€rksten Wachstum an den Tag.

Im direkten Vergleich:



Und #untenrum



Meine beiden Favoriten wÀren jetzt die Mittlere und die Rechte
 ja, ne, vielleicht?

  • Mitte & Rechts - stĂ€rkster Wachstum und Wurzeln
  • Links & Rechts - gleiche Höhe, aber sehr unterschiedlicher Wachstum
  • Links & Mitte - some men just want to watch the world burn
0 Teilnehmer

PS: Ja, viel Wasser drin gerade. Frisch gegossen, damit die Wurzeln auch gut feucht sind wenn sie gleich umziehen.

4 „GefĂ€llt mir“

Das Volk hat (zum GlĂŒck ĂŒbereinstimmend mit meiner Vorstellung) entschieden!

Die Damen bisher bekannt als Die Mittlere und Die Rechte sind umgezogen, und sollen fortan den Titel Die Linkeℱ und Die Nazisau Die Rechteℱ tragen.

Von der GrĂ¶ĂŸe her passt so eine IKEA UPPSNOFSAD gut fĂŒr 2 * 14cm Netztöpfe, und auch wenn die Netztöpfe nicht allzu viel Bodenfreiheit haben, so entspricht 1 Liter NL „ganz knapp unter dem Boden“, und 2 Liter sind „die untere Schicht BlĂ€hton schwimmt“.

Daher jetzt 'ne Runde mit 2 Liter NL (3 * 1ml/l TriPart, 3ml/l Roots Booster, 2ml/l Fulvic) bis die Wurzeln sich zeigen, dann noch ein bißchen 1 Liter bis sie ordentlich raushĂ€ngen, und dann endlich, endlich, ENDLICH in’s große System - hoffe ich.

Die Bude ist jetzt auch wirklich lichtdicht, da drin isses finster wie im BĂ€renarsch (don’t ask me how i know), und die SchlĂ€uche zum DIY-Chiller sind nicht mehr transparent, sondern auch schwarz.
Bei den aktuell aber wesentlich höheren Umgebungstemperaturen hat der Chiller aber auch richtig was zu tun, das sah in den letzten Monaten noch wesentlich entspannter aus.
Ich hatte ĂŒberlegt die Box noch mit Alu-Tape einzudecken, aber das bringt natĂŒrlich nicht viel, wenn’s nicht am Licht liegt.

Notfalls geht’s so frĂŒh wie möglich in’s große System, damit der richtige Chiller dann ab und zu mal sein Ding machen kann.

Wird werden sehen, hoffentlich
 :crossed_fingers:t2:

4 „GefĂ€llt mir“

Fortan sollen sie als Sarah und Alice bekannt sein!

2 „GefĂ€llt mir“

Umbennen ist leider nicht mehr möglich, auch weil ich dann jetzt sofort das BedĂŒrfnis verspĂŒren wĂŒrde die schon zu Toppen, und zwar an den KeimblĂ€ttern! :grimacing:

4 „GefĂ€llt mir“

Sieht bei mir Àhnlich aus, auch Ikea Box KlÀmtare. Das Innenleben ist unterschiedlich :grimacing:
Ikea mausert sich zum best choice for Grower :rofl:

Weiterhin einen fetten grĂŒnen Daumen und viel Erfolg

9 „GefĂ€llt mir“

Tag 25, VT 7

Hui, ich hab ganz vergessen mal den VT 1 zu dokumentieren, aber wenn ich zurĂŒckblicke (dank Timelapse), mĂŒsste das letzten Mittwoch, der 26.06. gewesen sein, und damit ist dann heute VT 7. So sei es!

Die beiden machen sich gut, auch wenn man der schon zu erahnende Wachstumstrieb der Ex-Mittleren-jetzt-Linken weiterhin ungebrochen ist. Aber hey, lieber zu viel als zu wenig, nech?

Die Wurzeln schauen zwar noch nicht unten raus, aber dafĂŒr sind bei der Linken schon einige an der Seite ihres Topfes unterwegs, und die sind echt pelzig:

Nuja, da mittlerweile auch die 4. Nodien bei beiden voll da sind und angefangen haben zu sprießen, wurde direkt auch „schlecht rasiert“ (a.k.a. geFIMed):

DĂŒnger ist jetzt TriPart Grow-Schema mit nur Fulvic dazu, und ab und zu noch was Benny & Myko Suppe, damit der Pelz auch schön dicht wird. Und viel Hoffnung, dass die Wurzeln jetzt endlich mal den Weg nach unten finden


PS: Die ehemals Dritte im Bunde hat ein neues Zuhause auf der Terrasse einen Penthouses mit SĂŒdblick gefunden, und der neue Besitzer hĂ€lt mich auf dem Laufenden wie sie sich entwickelt. Das jetzt ein Grow-Battle zu nennen wĂ€re unfair, denn auch wenn er ein Pflanzenmensch ist, ist das seine erste Cannabis-Pflanze 
 oh, und in Erde, also quasi sowieso schon verloren! :grin:

5 „GefĂ€llt mir“

Tag 34, VT 16 - Umzug in die Luxusvilla

Vor ungefĂ€hr einer Woche hatte ich den Wasserstand im Mini-DWC etwas erhöht, damit die Wurzeln, die ĂŒberall an den Seiten rauskommen, auch direkt in der NĂ€hrlösung hĂ€ngen - weil unten kam da noch nicht so wirklich was raus, nur seitlich.

Das war wohl eine gute Idee (und wird nĂ€chstes Mal auch direkt gemacht), denn plötzlich sind die Wurzel explodiert! Also, im ĂŒbertragenen und positiven Sinne, natĂŒrlich.

Vor zwei Tagen waren sie dann so ausgeprĂ€gt, dann ich mich schleunigst dran gemacht habe das große Zelt betriebsbereit zu machen, also DurchspĂŒlen, alles mal ein bißchen Schruben, nochmal DurchspĂŒlen, dann Reservoir mit ~30 Liter Wasser und 10 Liter 12% H2O2 - also so ungefĂ€hr 3% Mischung - gefĂŒllt, dann nach ein paar Stunden das Reservoir in’s System ablaufen lassen, das System dann ĂŒber Nacht damit laufen lassen, gestern alles abgepumpt, nochmal mit Kraneberger durchgespĂŒlt und quasi trocken gepumpt, und dann angefangen das System (ĂŒber das Reservoir) mit RO-Wasser zu fĂŒllen.

Dann DĂŒnger und pH anpassen. Mit dem DĂŒngeschema und fĂŒr die gefĂŒhlt richtige Literzahl (~50) kam der EC Wert nur auf ~0,8 mS, allerdings wĂ€r 1,3-1,8 mS der eigentlich empfohlene Wert. Also nochmal DĂŒnger (und Fulvic) fĂŒr 20 Liter zusĂ€tzlich rein, und damit dann eine Punktlandung bei 1,3 mS gemacht.
Eigentlich also wirklich viel DĂŒnger, aber trotzdem nur die Untergrenze von dem was sein sollte. Egal, ich wollte sowieso eher mal nach EC Wert dĂŒngen, und die Pflanzen werden es mir ja schon sagen, wenn’s ihnen zu spicy ist.

pH Balance war erstmal noch ein bißchen langwieriger, aber heute Mittag war’s dann endlich fĂŒr ein mehrere Stunden stabil bei knapp unter 5.8 (aber nicht viel), also endlich alles bereit fĂŒr den Umzug!

So sieht die Luxusvilla jetzt aus:

Die beiden in ihren neuen Eimern:


So sieht der Wachstum aus:


Und die Wurzeln:


Die schon immer vorauseilende Linke hat auch locker das dreifache an Wurzeln (Menge und LĂ€nge), aber die Rechte macht sich auch ordentlich.

Der nÀchste Schritt wÀre jetzt der Biofilter im Controlle Bucket, damit die Mykos & Bennies auch ein zuhause haben, aber damit werde ich ein paar Tage warten, bis die Damen sich eingewöhnt haben.

Joa, geht also richtig los jetzt - endlich!

Edith sagt: Ganz vergessen



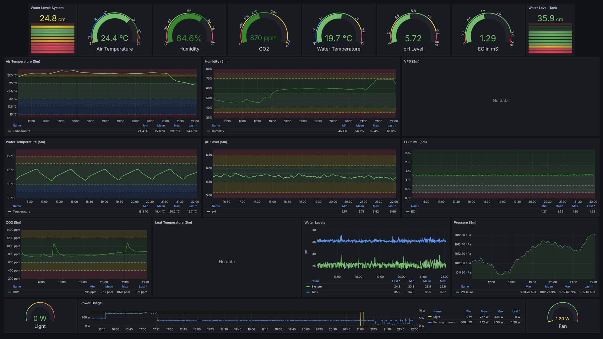
Mein IR-Sensor fĂŒr das VPD zickt momentan, deswegen keine Blatttemperatur und halt auch kein VPD, aber das krieg ich schon wieder irgendwie hin.
Temperatur muss runter, RLF muss hoch, pH mĂŒsste auch noch was höher - da reicht das Ausgasen wohl noch nicht.

12 „GefĂ€llt mir“

Und noch was vergessen
 diese Mal wird’s wieder eine Timelapse geben, wenn alles gut lĂ€uft!

9 „GefĂ€llt mir“

Wie machst du das genau mit dem „zielen“ des IR-Sensors
 in der technischen Doku steht 5° bei 15cm Abstand. Das ist eine FlĂ€che von nur 1,3cm Durchmesser mit der du „triffst“
 und das musst du ja soweit ich es verstehe blind machen. Also du kannst nur per Augenmaß abschĂ€tzen wo auf welches Blatt der IR-Sensor trifft, oder?

1 „GefĂ€llt mir“

Ja, da muss man schon ein bißchen peilen, aber der kann ja bis 1m Entfernung (soweit ich mich erinnere), und da ist die MeßflĂ€che entsprechend grĂ¶ĂŸer.
Aktuell hĂ€ngt der (im Foto das linke der beiden orangenen hĂ€ngenden Dingern) einfach ĂŒber den grĂ¶ĂŸten BlĂ€ttern.
Ich habe das GehÀuse aber auch so designed, dass da 4 Heat Set Inserts (M3) drin sind, so dass ich den auch z.B. an einem starren Arm befestigen kann - und er sich damit dann genau ausrichten lÀsst.

1 „GefĂ€llt mir“

Ah, okay. Bei grĂ¶ĂŸerer Entfernung wĂŒrde er dann wahrscheinlich viele auch tieferliegende BlĂ€tter, bei jungen Pflanzen wahrscheinlich sogar Erdboden mit in seine Messung bekommen. Wie groß sind deine Temperaturdifferenzen so ungefĂ€hr
 also Blatt zu Lufttemperatur?

Ich habe das mit einer IR Kamera gemacht, die leider nur absolut mittig misst. Aber ich sehe das Bild als Heatmap, wodurch ich weiß wie groß die Unterschiede zwischen oberen und unteren BlĂ€ttern sind
 oder Erdboden. Bin andauern am neu ausrichten, was super nervig ist. :poop:

1 „GefĂ€llt mir“

Die sind noch keine 24 Stunden da drin und ich bin noch am Einstellen (erster Grow mit dem Setup), daher gerade nicht so die Prio den Sensor zu fixen bevor nicht alles andere rund lÀuft, aber ich werde in Zukunft wieder Screenshots meines Dashboards posten, da ist dann alles ersichtlic. :smiley:

Edith sagt: @Nerdlicht, es hat mich jetzt doch gejuckt, daher


Also aktuell ~1,8°C Unterschied, und VPD etwas zu hoch. Aber wie gesagt, das ist alles noch in der Einstellungsphase gerade.

3 „GefĂ€llt mir“