Mittlerweile wurde der Report um ein paar weitere Themen erweitert. Wieso?
Weil’s parallel zum grow passiert ![]()
Alles weitere hier
wird nicht mehr gepflegt, bin halt n fauler Kiffer, scrollt halt zum Ende ![]()
Wegfinder
-Der Kampf der Stecklinge
-Die Nebenquest
-Update Mainstory
-Mini Update Time
-wie ich bovedas regeneriere
-Neue Umluft gegönnt, diskreter Versand? Fehlanzeige
das Resümee nach 5 Minuten
-Update Time
-Update zu den „jetzt nicht mehr“ steckies
-More torture Update zu dem hier ![]()
First Things First, wer Entertainment und detailliete Messdaten sucht:
(Hier Helge Schneider och nö ich bin da nicht so Video einfügen)
Edit:„Hab mich tatsächlich irgendwie hinreißen lassen und was verfasst (hatte ein bisschen Hilfe,aber bis es sich halbwegs echt angehört hat… Ganz ehrlich hatte ich auch gleich selbst schreiben können ![]()
)“
Zelt 1 – 120x60, der Hauptarbeitsplatz
Licht: 320W China-Samsung Evo, zurechtgedengelt auf Zeltbreite.
Abluft: Primaklima, ESP32-Mod drauf, läuft per Phasenanschnitt – kein Hexenwerk, aber leise und effektiv.
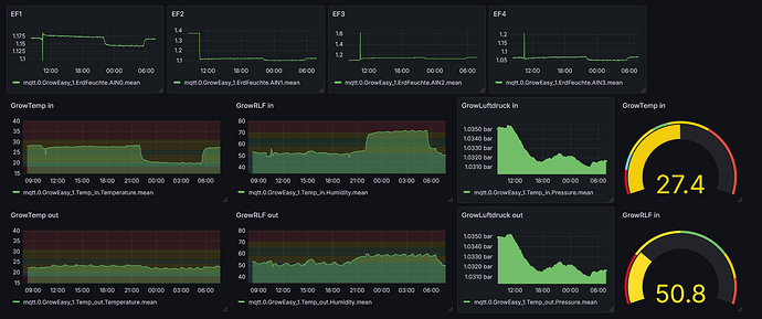
Sensorik? BME280 für Klima, kapazitive Sensoren für die Erde, WLAN-Steckdosen für den Komfort. Gesteuert wird mit ioBroker, MQTT, bisschen Blockly Zauber, fertig.
Dazu muss ich was sagen: die Auswertung über Grafana hat mir auf jedenfalls geholfen besser das Zeltklima zu verstehen. Das einfache Min/Max Thermometer/ Hygrometer eher nicht so .
Düngerstation mit Dosierpumpen war mal kurz spannend – dann eher Pain in the
. Jetzt wieder Handarbeit: 0,5ml-Pipette für pH-, Rest aus’m Schnapsglas.
Medium: BB Light Mix in 23L Stofftöpfen.
Dünger: BB (Rootjuice, Grow, Heaven, Bloom, Topmax, CalMag, pH-), plus manchmal ’nen Schuss Compo Bio Obst & Tomaten für Kalium.
Lichtplan: 16/8 bis zur Blüte, dann 12/12 – easy growing.
Strains: Watermelon fem & Fruit Spirit fem.
Mimosa Auto war anfangs mit am Start, hat dann aber ihr eigenes Ding im 80er durchgezogen. Alles RQS
Zusatzinfo Setup:
In der Anzucht- und Veggi-Phase war eine DIY-Klimabox an die Zuluft angeschlossen. Die Konstruktion bestand aus HT Rohr (die auch als Lichtfälle dienen) und mehreren Ultraschall neblern (siehe Fotos ) um das Klima optimal zu steuern. Da keine Außenluftzufuhr möglich ist, läuft alles über Umluft. In der späten veggi und während der Blüte wurde ein elektrischer Luftentfeuchter 10L/Tag angeworfen.
Ablauf? So in etwa:
Samen angefeuchtet, geploppt, direkt in die Endtöpfe – kein Rumgefummel mit Anzuchttöpfchen.
Gießwassermenge entsprechend der Pflanzengröße angepasst, und los ging’s.
Die Mimosa lief als Auto einfach durch – kein Eingreifen.
Die Photos wurden nach Gefühl getoppt, angebunden, geformt. Irgendwann nach ~8 Wochen gab’s nen rundum Schnitt, 3 Tage zum Regenerieren, dann ab in die Blüte.
Düngung? Grob nach BB-Schema, aber mit Bauchgefühl. Wenn’s gut aussieht, mach ich weiter. Wenn nicht – wird nachjustiert.
Zelt 2 – 80x80, der kleine Bruder
Licht: 120W China-Panel plus 4x9W=36W Zusatzpaneele (Vollspektrum) für Surround-Licht, Abstand ebenfalls angepasst.
Erster Lüfter hat sich verabschiedet, jetzt bläst ein Hun&Guan mit Controller. Bekommt bald auch nen ESP32 verpasst.
Sensorik & Setup identisch zum Großen – warum kompliziert machen?
Läuft? Ja – keine hochleistungs Qualzucht, aber läuft.
Ich hab keinen Tagesplan geführt, aber die groben Etappen hab ich im Kopf. Kein Bullshit-Growtagebuch mit Herzchen-Stickern – aber auch nicht völlig planlos.
Manche Entscheidungen waren technikbasiert, andere aus’m Bauch raus wie
. Beides hat funktioniert. Mal besser, mal… naja überzeugt euch selbst ![]()
Aber: Pflanzen sehen happy aus. Technik läuft stabil. Ich hab Spaß.
Und am Ende ist genau das der Punkt.
Ausfallplan D:
Stecklinge mit Clonex gezogen, aber über Ostern unbeaufsichtigt fast ausgetrocknet. Scheinen sich aber wieder zu erholen.
Bis dahin: Willkommen im kontrollierten Chaos.
Achso ist mein drittes mal, erste war top, zweite bin ich übermütig geworden und wollte zu viel > Budrot
Hier die Fotohalde
sollte ungefähr chronologisch sein ![]()
Start im Februar
Die Mimosa Auto geht jetzt in 72h Dunkelphase und wird dann getrocknet
[
Ab hier Senf hinzufügen ![]()
























































